Thanks for visiting our “What’s New” summary page. Updated monthly, we highlight major feature launches from the past month and give you a sneak peek at what’s in development.
For a comprehensive list of all IT Glue releases, including bug fixes, please check our Release Notes
BitLocker Recovery Keys Auto-Documentation
Whether a user locked themselves out or were victims of a cyberattack or unforeseen emergency, always ensure efficient recovery and minimize downtime with easily accessible BitLocker Recovery Keys. With BitLocker Recovery Keys auto-documentation through Network Glue, IT professionals will have their BitLocker Recovery Keys from Microsoft-managed devices effortlessly documented, ensuring this sensitive information is always up to date alongside the rest of their IT Glue documentation. BitLocker Recovery Keys are automatically created as general passwords and related to the devices they belong to inside IT Glue for an accurate representation of your IT infrastructure.

Learn more HERE: https://help.itglue.kaseya.com/help/Content/2-using/documentation-guide/BitLocker_Keys.html
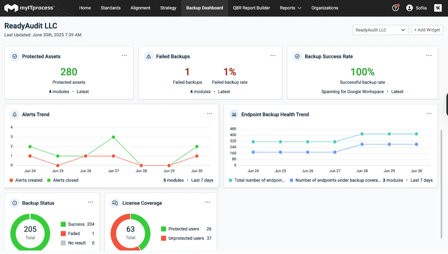
Datto Endpoint Backup Insights
We’ve introduced a new integration that documents devices backed up by Datto Endpoint Backup directly into IT Glue seamlessly as configurations. This integration displays key data to help you protect devices, such as last backup date, status and hardware details, all within IT Glue. IT teams can now manage and track backups, device information and configurations in one place, improving efficiency, reducing manual data entry and enhancing visibility for proactive IT management.

Learn more HERE: https://help.itglue.kaseya.com/help/Content/1-admin/other-integrations/Integrating-with-Datto-Endpoint-Backup.htm?Highlight=datto%20endpoint%20backup
Password Policy Enforcement – Browser Extension Support
Gain complete control over password strength and enforce password policies with IT Glue, ensuring user data is protected and reducing the risks of potential cyberattacks. IT Glue also allows you to select the type of password to generate — either complex (specifying parameters like length, capital and lowercase letters, numbers and symbols) or passphrase (six randomly generated words, separated by hyphens, providing an additional option for security).
This functionality is now available in the IT Glue and MyGlue Chrome and Firefox extensions. Passwords generated via the extensions will follow your organization’s security policies, ensuring compliance with password strength requirements.

Learn more HERE: https://help.itglue.kaseya.com/help/Content/2-using/documentation-guide/passwords.html?Highlight=Passwords
Side Bar Refresh
Our sidebar just got a sleek new design, improving the overall user experience. Now, you can expand and contract sections for better organization, allowing you to focus on what matters most. This update makes navigating through your documentation smoother and more efficient, keeping your workspace clean and personalized.

Device Lifecycle Management – Cisco Meraki Support Now Live!
In addition to manufacturers like Lenovo, HP and Dell, myITprocess now seamlessly integrates with Cisco Meraki, empowering you to effortlessly manage device lifecycles for all of your clients.
This feature offers the flexibility to set and tailor lifecycle policies for client devices while providing the assurance of timely notifications on policy due dates, allowing for smoother operations and peace of mind. With Device Lifecycle Management, you can anticipate a substantial improvement in efficiency during quarterly business reviews, ensuring clients’ infrastructure is not only current but also strategically aligned for future needs on upcoming warranty changes.
Learn more HERE: https://helpdesk.kaseya.com/hc/en-gb/articles/22244643651729-Device-Lifecycle-Management

QBR Report Builder
The QBR Report Builder in myITprocess is a game-changing tool for managed service providers (MSPs) looking to streamline report creation and management for client meetings. It automates the gathering of data from various platforms, like PSAs, RMMs and security tools, ensuring that reports are always up to date and in a consistent format that’s easy to understand.
This feature allows MSPs to create visually appealing, customizable reports tailored to client needs in just a few clicks. Additionally, it provides deep insights, saving MSPs time and resources by giving them the ability to easily add these report types as needed:
- Warranty Lookup Report: Provide details on expired devices.
- Executive Reports: Present clear insights on service desk, backup status, security and compliance.
- Alignment Reports: Ensure IT infrastructure aligns with industry standards.
- Budget Reports: Provide detailed financial plans to clients.
- Strategic Roadmap Overview: Share actionable plans to drive success.
By eliminating the need for manual data consolidation, the QBR Report Builder enables MSPs to focus more on strategic planning and delivering value to their clients. This feature boosts productivity and enhances client engagement by offering quick, insightful reports that can drive informed decisions on IT health, risk management and future investments.

Learn more HERE: https://helpdesk.kaseya.com/hc/en-gb/articles/28663195420689-QBR-Report-Builder
Product Roadmap 2024
Development in Progress
Automation
- IT Glue Copilot: Smart Assist
- Assets selection for Runbook generation
- Cooper Copilot Smart Create: BitLocker Recovery Key Auto-Documentation with Network Glue
- Cooper Copilot Smart Create: Datto RMM Software Asset Tracker
- myITprocess Warranty Auto-Documentation
Productivity
- Kaseya MDM integration
- Mobile App UI/UX improvements
Platform
- Search improvements: Performance and responsiveness
- Activity logs performance optimization
- Performance optimization of transactions
- Offloading database improvements
QBR Management
- Datto EDR and Antivirus Executive reports
Coming Soon
Automation
- Local Admin Account Password Rotation
- Local Service Account Password Rotation
Security
Product Maturity
- Search improvements for Documents and Configurations
- Activity Logs performance
QBR Management
- QBR Report Builder - Microsoft License Report
- Integrated Executive Summary Reports - VulScan